
将网络威胁事件进行全过程展示,输出高可信的威胁故事,包含完整的攻击摘要,源头、上下文、路径、目标、 影响范围以及线索等详细信息,将攻击故事作为高可信度的调查结果推送给用户,减少事件调查及响应时间。

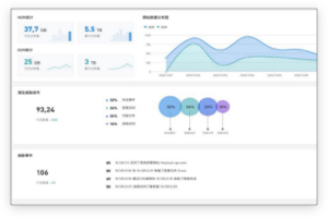
系统通过网络安全态势大屏,从资产统计、威胁统计、攻击源统计等各维度展示全局的网络安全状态,同时可将网络威胁以地理区域的形式展现,使管理更直观。

通过其流量探针以及终端防御软件,对用户环境中的网络行为数据、终端行为数据、用户行为数据以及文件数据 等多种数据进行采集,轻松连接数据,生成分析结果。

采用流处理分析技术对海量数据进行处理,自动提取可疑活动中的特征和实体,结合 TTP 攻击情报以及 MITRE ATT!CK 攻击框架,对威胁信号进行接近实时处理和复杂分析。

利用端点、网络和云上现有的数据以及安全解决方案来扩展攻击搜索范围并简化检测与响应,将组织孤立区域之 间的点连接起来,关联多种数据以检测被忽略的威胁,并输出高可信、可执行的威胁故事。

产品结合知识图谱技术,对采集到的数据,进行实体、关系及其对应属性的抽取,并将其表示成为具备语义关系的信息;通过机器学习算法,对处理后的信息进行相似度分析,分析源包括对实时以及历史发生的事件,并自动将与这些事件相关的特征进行提取。
全局安全状态可视化
支持时间溯源完整分析
高级持续性威胁及时感知
全面的数据采集
提升全网安全监测能力
快速追溯网络安全事件
提升安全团队能力
国产替代是中国的国家战略,提高国家的信息安全和自主可控能力,加速国产化替代进程 。构建纯国产化的工控安全生态体系迫在眉睫、重中之重,包括防护类、审计类、监测类、管理类、服务类等各类工控安全产品,通过系统化、多维度的综合分析、防控部署,从而在根本上实现工控网络的整体安全防护。
珞安科技集中力量推进关键核心技术攻关,牢牢掌握产业经济发展自主权,与主流国产化厂家紧密协作,系统调优,最终通过了各厂家严格的兼容性测试,运行稳定可靠,可以满足工控领域多种应用场景的实际需求。
珞安科技整合资源,在国产化替代上投入了大量的研发力量,针对工控领域打造了一簇国产化LA9000系列产品。
随着国产化进程的加速推进,珞安科技将继续加大研发力度,在现有国产化系列产品的基础上不断创新、积累,并结合可信计算技术架构,打造出满足等保要求并适用于国内工控安全各场景的纯国产化工控安全防护产品体系,为国家关键信息基础设施的安全保驾护航。